Audit aria compressa
Analisi di efficienza indipendente del vostro sistema di aria compressa.
Scopriamo perché e dove il vostro sistema ha un potenziale di risparmio.
Reagite rapidamente in caso di malfunzionamenti.
E-mail o SMS in caso di superamento dei valori limite.
Tutti i valori importanti a prima vista, ad esempio pressione/potenza specifica/punto di rugiada.
Deviazioni di efficienza visibili.
Monitoraggio per la tracciabilità della qualità dell'aria compressa.
Dati di audit energetico/ambientale sempre disponibili.
Sicurezza nella pianificazione di investimenti.
Rapporti mensili del consumo di aria compressa e di energia.
Valori per l’aria compressa in € per la pianificazione dei costi processuali.
Gli impianti d’aria compressa sono sistemi altamente tecnologici che richiedono la massima precisione. Inoltre, tanti processi sono automatizzati e richiedono massima attenzione nel monitoraggio della loro efficienza. I malfunzionamenti possono comportare un consumo di energia e risorse eccessivo, a discapito di denaro e ambiente. Con aeria smart air vi forniamo un sistema di monitoraggio on-line e offline completo, in modo da monitorare costantemente la vostra aria compressa.
Aeria smart air: Monitoraggio smart all’insegna dell’industria 4.0
Aeria smart air è stato sviluppato appositamente per impianti di aria compressa. Registra lo stato attuale del sistema e salvaguardia tutti i dati rilevanti per eventuali controlli. I dati salvati rimarranno recuperabili fino a dieci anni. Il sistema li registra su un server e li rende visualizzabili attraverso una piattaforma online accessibile via vari dispositivi in particolare smartphone, tablet, pc o portatile.
In caso di malfunzionamenti, le persone autorizzate riceveranno un’e-mail con una segnalazione. La tempestività degli interventi è fondamentale quando si lavora con sistemi così sofisticati e questa comunicazione diretta la rende possibile. Aeria smart air dispone di un’interfaccia modbus TCP/OP UA che vi permette di visualizzare immediatamente i dati raccolti. Il registro del modbus è disponibile su richiesta.
Il monitoraggio standard di aeria smart air è concepito per impianti fino a 6 compressori e fino a due essiccatori. Ma come per ogni prodotto EL-COM, anche in questo caso vale la regola: le personalizzazioni sono possibili senza problemi. Avrete costantemente a disposizione tutti i dati rilevanti al vostro sistema riguardo all’aria compressa, ovvero la potenza, il consumo e la qualità. Su richiesta, EL-COM può visualizzare e analizzare direttamente gli stati operativi e le fonti di errore senza essere presenti sul posto.
Possiamo quindi individuare in anticipo i motivi dei guasti, e ciò ci permette di ridurre al minimo eventuali danni conseguenziali. Risparmiate sui costi di viaggio e sugli interventi in loco.
Vantaggi del monitoraggio
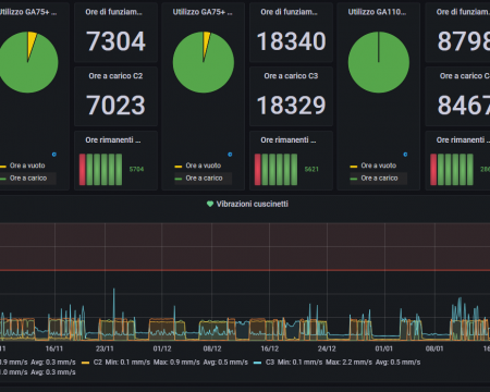
Monitoraggio continuo:
• Consumo di energia
• Potenza specifica
• Pressione della rete
• Qualità dell’aria compressa
• Pressione differenziale
• Vibrazioni dei cuscinetti sui compressori
• Temperatura ambiente
• Rete di aria compressa
Controllo:
• Serrande di ricircolo, di aria espulsa e di aria immessa
• Ventilatori
Controlling:
• Consumo di aria compressa di singoli dipartimenti (se installate sonde di volume)
Manutenzione:
• Pianificazione accurata attraverso countdown installati (possibile autonomamente con un contratto di manutenzione EL-COM)
• Visibilità dei punti deboli del sistema per un intervento immediato





